簡介:
我公司超濾膜(UF)設備是在以壓力為推動力的膜分離過程,通過膜表麵的微孔篩選可將直徑為0.002-0.1μm之間的顆粒和雜質截留,可有效去除水中膠體、矽、蛋白質、微生物和大分子有機物。當液體混合物在一定的壓力推動下流經膜表麵時,溶劑及小分子物質透過膜,而大分子物質則被截留,從而實現大小,分子間的分離和淨化目的。可廣泛的應用於物質的分離、濃縮、提純。超濾過程無相轉化,不需加熱,常溫操作,節約能源,對熱敏性物質的分離尤為適宜。

設計原則:
設計產水量:具體根據進水水質及膜的型號選定
最大進水壓力:0.3MPa
最大跨膜壓差:0.15MPa(建議運行透膜壓力:0.04-0.08MPa)
正衝洗流量:1.5-2倍設計產水流量
反衝洗壓力:0.06-0.12MPa
反衝洗流量:2-3倍設計產水流量
反衝洗頻率:隨進水水質而變化15~60min
反衝洗時間:30-60sec
化學衝洗:隨膜材質及膜汙染情況而定
滅菌處理:NaClO衝洗每周一次至每月一次
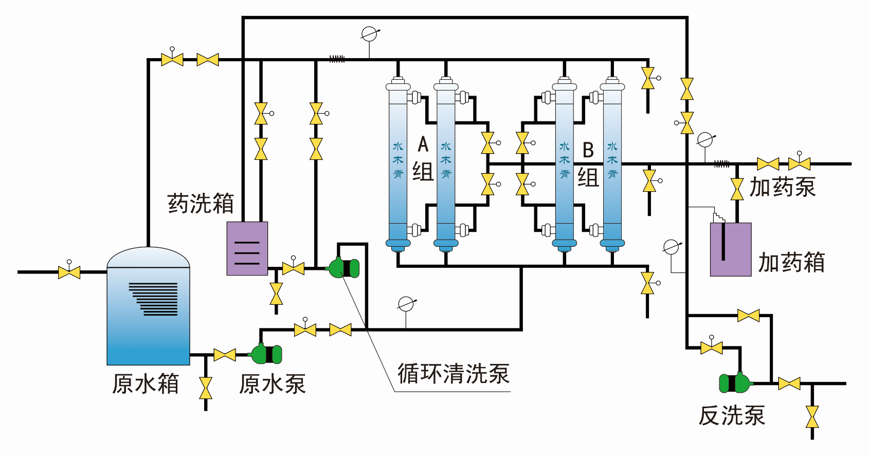
典型工藝流程:

部分產品規格:
序號 | 型號 | 處理量 | 設備尺寸 | 電源 | 功率 | 回收率 | 工作壓力 |
1 | CNUF-0.5 | 0.5m³/h | 500*400*1300mm | 380V-50Hz | 0.37KW | >90% | 0.05-0.2Mpa |
2 | CNUF-1 | 1 m³/h | 500*400*1300mm | 380V-50Hz | 0.37KW | >90% | 0.05-0.2Mpa |
3 | CNUF-2 | 2 m³/h | 1000*600*1500mm | 380V-50Hz | 0.37KW | >90% | 0.05-0.2Mpa |
4 | CNUF-5 | 5 m³/h | 1200*800*1500mm | 380V-50Hz | 0.55KW | >90% | 0.05-0.2Mpa |
5 | CNUF-10 | 10 m³/h | 1500*1000*2200mm | 380V-50Hz | 1.1KW | >90% | 0.05-0.2Mpa |
6 | CNUF-20 | 20 m³/h | 1800*1000*2200mm | 380V-50Hz | 2.2KW | >90% | 0.05-0.2Mpa |
7 | CNUF-30 | 30 m³/h | 2200*1000*2200mm | 380V-50Hz | 3KW | >90% | 0.05-0.2Mpa |
8 | CNUF-50 | 50 m³/h | 2600*1000*2200mm | 380V-50Hz | 7.5KW | >90% | 0.05-0.2Mpa |
9 | CNUF-100 | 100 m³/h | 3500*1000*2200mm | 380V-50Hz | 15KW | >90% | 0.05-0.2Mpa |
注:上述配置設計和參數根據具體水係統的要求有不同的更改具體處理量及規格配置歡迎來電谘詢。
我公司超濾膜設備優點:
1、超濾膜元件采用世界著名膜公司產品,確保了客戶得到目前世界上最優質的有機膜元件,從而確保截留性能和膜通量。
2、係統工藝設計先進,集成化程度高,結構緊湊,占地麵積少,操作與維護簡便,工人勞動強度低。
3、係統回收率高,所得產品品質優良,可實現物料的高效分離、純化及高倍數濃縮。
4、處理過程無相變,對物料中組成成分無任何不良影響,,有效保留原物料體係中的生物活性物質及營養成分。
5、係統能耗低,生產周期短,與傳統工藝設備相比,設備運行費用低,能有效降低生產成本,提高企業經濟效益。
6、控kong製zhi係xi統tong可ke根gen據ju用yong戶hu具ju體ti使shi用yong要yao求qiu進jin行xing個ge性xing化hua設she計ji,結jie合he先xian進jin的de控kong製zhi軟ruan件jian,現xian場chang在zai線xian集ji中zhong監jian控kong重zhong要yao工gong藝yi操cao作zuo參can數shu,避bi免mian人ren工gong誤wu操cao作zuo,多duo方fang位wei確que保bao係xi統tong長chang期qi穩wen定ding運yun行xing。
應用領域:
用於醫用無菌無熱原水設備,飲料, 飲用水,礦泉水淨化,工業分離,濃縮,提純:工業廢水處理, 電泳漆,電鍍含油廢水處理